[导读]
武汉软件工程职业学院(简称 “武软”,英文缩写 WHVCSE)是武汉市人民政府主办的全日制公办综合性高等职业院校,办学历史可追溯至 1951 年,2006 年由多校整合组建,是国家优质专科高等职业院校、国家示范(骨干)高职院校、全国示范性软件职业技术学院,也是湖北省 “双高校” 立项建设单位。


此次双方携手,以“科技赋能资产管理,智慧点亮校园发展”为核心目标,立足武汉软件工程职业学院实际资产管理需求,结合河南师慧在GIS地理信息、资产可视化系统研发等方面的技术优势,共同打造贴合高职院校特色的资产可视化管理体系,聚焦三大核心方向,推动校园资产管理全方位升级。
一、构建全生命周期资产可视化管理平台
依托河南师慧核心技术,整合学校各类资产数据,建立统一资产数据库。通过GIS技术与三维仿真技术深度融合,实现资产“一张图”管理。


二、室内外精细化3D矢量图建设。
根据学校楼栋真实轮廓制作,精细化体现楼栋结构、楼栋顶层及各面的真实效果,包括楼层高、外观、颜色等,并支持720°旋转、平移、缩放。


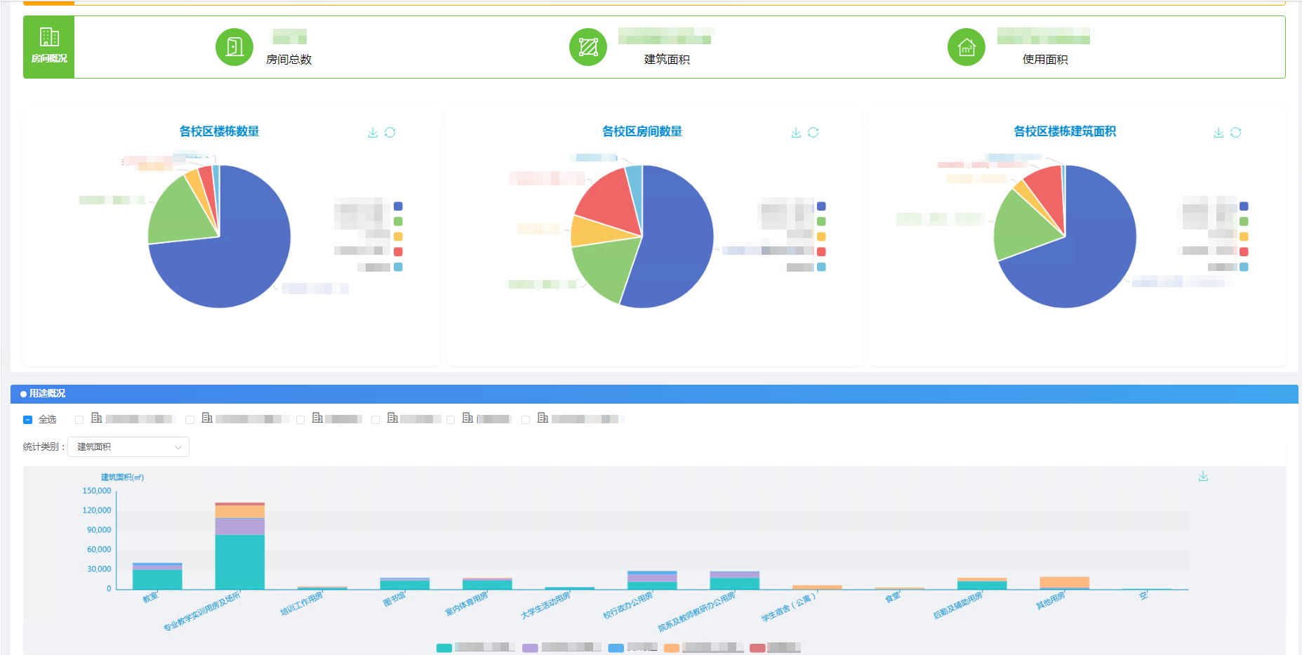
三、房产管理系统
依托图表实现学校房产基础数据的精准动态展示,全面摸清全校所有房屋的面积规格、实际用途等核心基础信息,推动房产管理向精细化、规范化升级;支持全面自定义查询统计,可快速生成各类房产数据统计报表,实现数据可视化呈现与高效复用;同时将线下房产相关业务转移至线上办理,简化办事流程、压缩办理时限,切实提升房产管理工作效率与服务质量。


此次合作,既是河南师慧深耕智慧校园资产可视化领域的重要实践,也是武汉软件工程职业学院推进数字化校园建设、提升办学治理能力的关键举措。双方将充分发挥各自优势,秉持“优势互补、互利共赢、协同发展”原则,持续优化资产可视化解决方案,攻克管理难点、完善服务体系,将合作成果转化为学校发展核心竞争力,为高职院校资产管理数字化转型提供可借鉴、可复制的实践样本。
